20+
Years of Product Design Excellence
Top UX Design for CyberSecurity & Defense
Top UX Design for CyberSecurity & Defense
We help startups turn complex ideas into powerful, usable products. 100% focused on UX for complex systems.
Our Clients
Work
Work
Work
Showcasing Design Excellence
Showcasing Design Excellence
Real-world solutions for Pentesting, IR, DevSecOps, data investigation, crime intelligence and security management.
Network
Traffic AnalysisVisualizing multi-directional traffic between your organization and external sources, highlighting patterns, anomalies and potential threats in real time.

Cyber Attack Map & Vector
A live visualization of cyber attacks in progress - mapping vectors, routes and vulnerabilities to support real-time incident response and threat mitigation.

Incident Response Management Dashboard
Displays real-time KPIs, insights and data from multiple sources, providing clear situational awareness during cyber attacks and supporting fast, informed response.

Big Data Investigation
Visualizing relationships between entities to uncover hidden links, communication patterns, and connection strength across vast datasets.

Automated
Penetration Testing
Highlights vulnerabilities, system dependencies and remediation paths, enabling continuous assessment and improvement of your security posture.

Security Validation Assessments
Offers a range of tailored assessment methods, each designed to match your specific security needs and validate defenses through real-world testing approaches.

Customized Security Reports
Generate rich, detailed reports with actionable insights, featuring customizable data views, tailored analysis and clear visual storytelling for every stakeholder.

Trust Center Management Platform
A centralized dashboard for managing security documentation, compliance frameworks and third-party communication, giving full control over your product’s security posture.

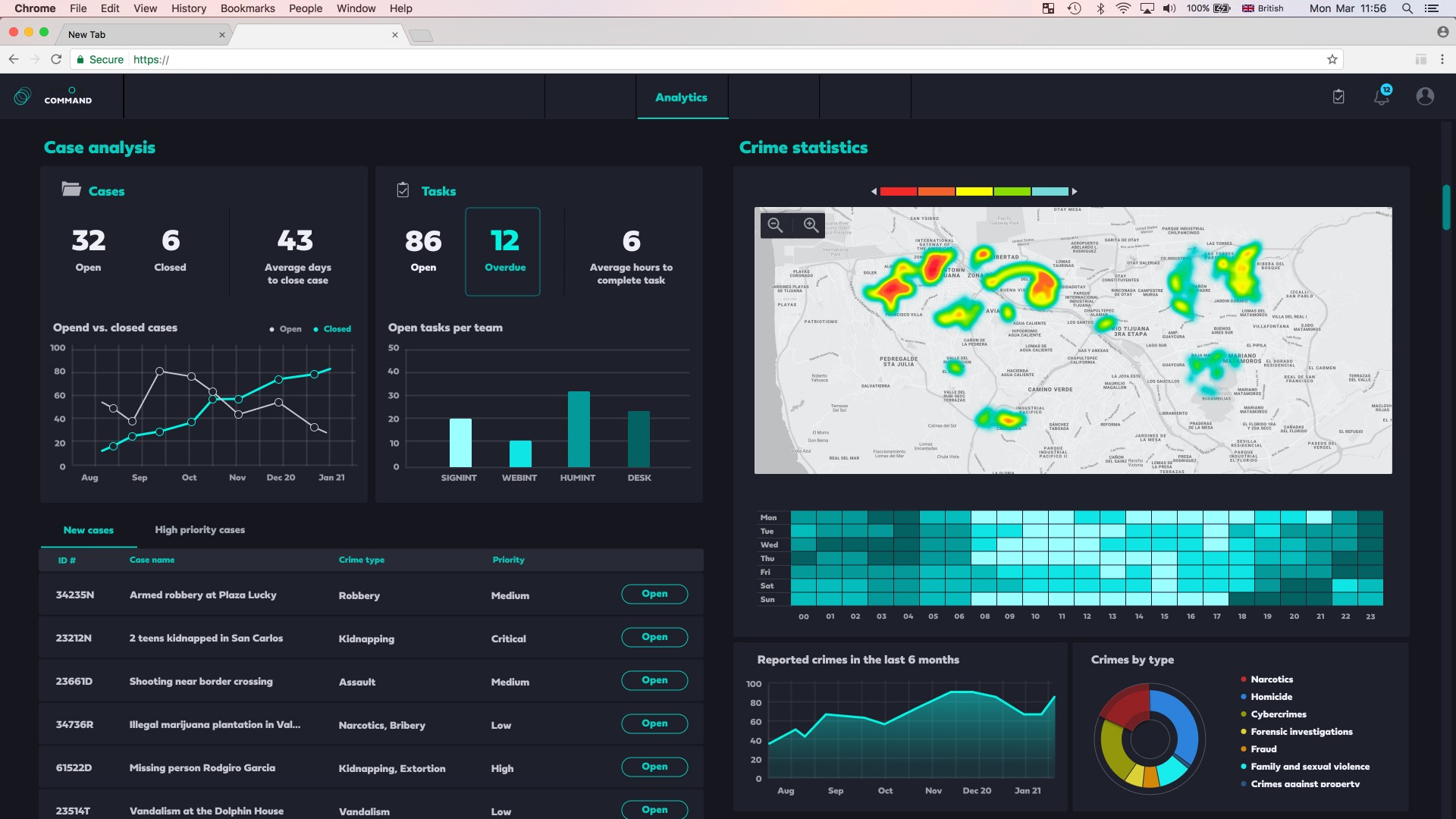
Police Command & Control
A centralized dashboard displaying real-time crime cases, active police units and tracked entities, built for operational oversight and rapid decision-making.


DevSecOps Risk Management Dashboard
A unified view of code security and compliance across cloud-native environments, third-party libraries and development pipelines, helping teams manage risk at every stage.

Network
Traffic AnalysisVisualizing multi-directional traffic between your organization and external sources, highlighting patterns, anomalies and potential threats in real time.

Cyber Attack Map & Vector
A live visualization of cyber attacks in progress - mapping vectors, routes and vulnerabilities to support real-time incident response and threat mitigation.

Incident Response Management Dashboard
Displays real-time KPIs, insights and data from multiple sources, providing clear situational awareness during cyber attacks and supporting fast, informed response.

Big Data Investigation
Visualizing relationships between entities to uncover hidden links, communication patterns, and connection strength across vast datasets.

Automated
Penetration Testing
Highlights vulnerabilities, system dependencies and remediation paths, enabling continuous assessment and improvement of your security posture.

Security Validation Assessments
Offers a range of tailored assessment methods, each designed to match your specific security needs and validate defenses through real-world testing approaches.

Customized Security Reports
Generate rich, detailed reports with actionable insights, featuring customizable data views, tailored analysis and clear visual storytelling for every stakeholder.

Trust Center Management Platform
A centralized dashboard for managing security documentation, compliance frameworks and third-party communication, giving full control over your product’s security posture.

Police Command & Control
A centralized dashboard displaying real-time crime cases, active police units and tracked entities, built for operational oversight and rapid decision-making.


DevSecOps Risk Management Dashboard
A unified view of code security and compliance across cloud-native environments, third-party libraries and development pipelines, helping teams manage risk at every stage.

Network
Traffic AnalysisVisualizing multi-directional traffic between your organization and external sources, highlighting patterns, anomalies and potential threats in real time.

Cyber Attack Map & Vector
A live visualization of cyber attacks in progress - mapping vectors, routes and vulnerabilities to support real-time incident response and threat mitigation.

Incident Response Management Dashboard
Displays real-time KPIs, insights and data from multiple sources, providing clear situational awareness during cyber attacks and supporting fast, informed response.

Big Data Investigation
Visualizing relationships between entities to uncover hidden links, communication patterns, and connection strength across vast datasets.

Automated
Penetration Testing
Highlights vulnerabilities, system dependencies and remediation paths, enabling continuous assessment and improvement of your security posture.

Security Validation Assessments
Offers a range of tailored assessment methods, each designed to match your specific security needs and validate defenses through real-world testing approaches.

Customized Security Reports
Generate rich, detailed reports with actionable insights, featuring customizable data views, tailored analysis and clear visual storytelling for every stakeholder.

Trust Center Management Platform
A centralized dashboard for managing security documentation, compliance frameworks and third-party communication, giving full control over your product’s security posture.

Police Command & Control
A centralized dashboard displaying real-time crime cases, active police units and tracked entities, built for operational oversight and rapid decision-making.


DevSecOps Risk Management Dashboard
A unified view of code security and compliance across cloud-native environments, third-party libraries and development pipelines, helping teams manage risk at every stage.

Network
Traffic AnalysisVisualizing multi-directional traffic between your organization and external sources, highlighting patterns, anomalies and potential threats in real time.

Cyber Attack Map & Vector
A live visualization of cyber attacks in progress - mapping vectors, routes and vulnerabilities to support real-time incident response and threat mitigation.

Incident Response Management Dashboard
Displays real-time KPIs, insights and data from multiple sources, providing clear situational awareness during cyber attacks and supporting fast, informed response.

Big Data Investigation
Visualizing relationships between entities to uncover hidden links, communication patterns, and connection strength across vast datasets.

Automated
Penetration Testing
Highlights vulnerabilities, system dependencies and remediation paths, enabling continuous assessment and improvement of your security posture.

Security Validation Assessments
Offers a range of tailored assessment methods, each designed to match your specific security needs and validate defenses through real-world testing approaches.

Customized Security Reports
Generate rich, detailed reports with actionable insights, featuring customizable data views, tailored analysis and clear visual storytelling for every stakeholder.

Trust Center Management Platform
A centralized dashboard for managing security documentation, compliance frameworks and third-party communication, giving full control over your product’s security posture.

Police Command & Control
A centralized dashboard displaying real-time crime cases, active police units and tracked entities, built for operational oversight and rapid decision-making.


DevSecOps Risk Management Dashboard
A unified view of code security and compliance across cloud-native environments, third-party libraries and development pipelines, helping teams manage risk at every stage.

Police Command & Control
A centralized dashboard displaying real-time crime cases, active police units and tracked entities, built for operational oversight and rapid decision-making.

Cyber Attack Map & Vector
Cyber Attack Map & Vector
A live visualization of cyber attacks in progress - mapping vectors, routes and vulnerabilities to support real-time incident response and threat mitigation.

Network Traffic Analysis
Visualizing multi-directional traffic between your organization and external sources, highlighting patterns, anomalies and potential threats in real time.

Incident Response Management Dashboard
Displays real-time KPIs, insights and data from multiple sources, providing clear situational awareness during cyber attacks and supporting fast, informed response.

Big Data Investigation
Visualizing relationships between entities to uncover hidden links, communication patterns, and connection strength across vast datasets.

Automated Penetration Testing
Highlights vulnerabilities, system dependencies and remediation paths, enabling continuous assessment and improvement of your security posture.

Security Validation Assessments
Offers a range of tailored assessment methods, each designed to match your specific security needs and validate defenses through real-world testing approaches.

Customized Security Reports
Generate rich, detailed reports with actionable insights, featuring customizable data views, tailored analysis and clear visual storytelling for every stakeholder.

DevSecOps Risk Management Dashboard
A unified view of code security and compliance across cloud-native environments, third-party libraries and development pipelines, helping teams manage risk at every stage.

Trust Center Management Platform
A centralized dashboard for managing security documentation, compliance frameworks and third-party communication, giving full control over your product’s security posture.

Police Command & Control
A centralized dashboard displaying real-time crime cases, active police units and tracked entities, built for operational oversight and rapid decision-making.

Cyber Attack Map & Vector
Cyber Attack Map & Vector
A live visualization of cyber attacks in progress - mapping vectors, routes and vulnerabilities to support real-time incident response and threat mitigation.

Network Traffic Analysis
Visualizing multi-directional traffic between your organization and external sources, highlighting patterns, anomalies and potential threats in real time.

Incident Response Management Dashboard
Displays real-time KPIs, insights and data from multiple sources, providing clear situational awareness during cyber attacks and supporting fast, informed response.

Big Data Investigation
Visualizing relationships between entities to uncover hidden links, communication patterns, and connection strength across vast datasets.

Automated Penetration Testing
Highlights vulnerabilities, system dependencies and remediation paths, enabling continuous assessment and improvement of your security posture.

Security Validation Assessments
Offers a range of tailored assessment methods, each designed to match your specific security needs and validate defenses through real-world testing approaches.

Customized Security Reports
Generate rich, detailed reports with actionable insights, featuring customizable data views, tailored analysis and clear visual storytelling for every stakeholder.

DevSecOps Risk Management Dashboard
A unified view of code security and compliance across cloud-native environments, third-party libraries and development pipelines, helping teams manage risk at every stage.

Trust Center Management Platform
A centralized dashboard for managing security documentation, compliance frameworks and third-party communication, giving full control over your product’s security posture.

Police Command & Control
A centralized dashboard displaying real-time crime cases, active police units and tracked entities, built for operational oversight and rapid decision-making.

Cyber Attack Map & Vector
Cyber Attack Map & Vector
A live visualization of cyber attacks in progress - mapping vectors, routes and vulnerabilities to support real-time incident response and threat mitigation.

Network Traffic Analysis
Visualizing multi-directional traffic between your organization and external sources, highlighting patterns, anomalies and potential threats in real time.

Incident Response Management Dashboard
Displays real-time KPIs, insights and data from multiple sources, providing clear situational awareness during cyber attacks and supporting fast, informed response.

Big Data Investigation
Visualizing relationships between entities to uncover hidden links, communication patterns, and connection strength across vast datasets.

Automated Penetration Testing
Highlights vulnerabilities, system dependencies and remediation paths, enabling continuous assessment and improvement of your security posture.

Security Validation Assessments
Offers a range of tailored assessment methods, each designed to match your specific security needs and validate defenses through real-world testing approaches.

Customized Security Reports
Generate rich, detailed reports with actionable insights, featuring customizable data views, tailored analysis and clear visual storytelling for every stakeholder.

DevSecOps Risk Management Dashboard
A unified view of code security and compliance across cloud-native environments, third-party libraries and development pipelines, helping teams manage risk at every stage.

Trust Center Management Platform
A centralized dashboard for managing security documentation, compliance frameworks and third-party communication, giving full control over your product’s security posture.

Police Command & Control
A centralized dashboard displaying real-time crime cases, active police units and tracked entities, built for operational oversight and rapid decision-making.

Cyber Attack Map & Vector
Cyber Attack Map & Vector
A live visualization of cyber attacks in progress - mapping vectors, routes and vulnerabilities to support real-time incident response and threat mitigation.

Network Traffic Analysis
Visualizing multi-directional traffic between your organization and external sources, highlighting patterns, anomalies and potential threats in real time.

Incident Response Management Dashboard
Displays real-time KPIs, insights and data from multiple sources, providing clear situational awareness during cyber attacks and supporting fast, informed response.

Big Data Investigation
Visualizing relationships between entities to uncover hidden links, communication patterns, and connection strength across vast datasets.

Automated Penetration Testing
Highlights vulnerabilities, system dependencies and remediation paths, enabling continuous assessment and improvement of your security posture.

Security Validation Assessments
Offers a range of tailored assessment methods, each designed to match your specific security needs and validate defenses through real-world testing approaches.

Customized Security Reports
Generate rich, detailed reports with actionable insights, featuring customizable data views, tailored analysis and clear visual storytelling for every stakeholder.

DevSecOps Risk Management Dashboard
A unified view of code security and compliance across cloud-native environments, third-party libraries and development pipelines, helping teams manage risk at every stage.

Trust Center Management Platform
A centralized dashboard for managing security documentation, compliance frameworks and third-party communication, giving full control over your product’s security posture.

Testimonials
Testimonials
Testimonials
Trusted by Cybersecurity Leaders
Trusted by Cybersecurity Leaders
At Hexoo, we tailor every solution to our clients’ unique needs, ensuring they’re not only satisfied, but achieving real results.
I highly recommend Hexoo to any startup (especially an early stage one!) in need of a product design.
Yoav Brog
Head of Product @Falkor
You've been instrumental to our product evolution from the very beginning and I am so thankful we've gone on this journey.
Amitai Ratzon
CEO @Pentera
I recommend Hexoo - especially for startups who need flexible product design team to solve complexed design issues.
Alon Levin
VP Product @Infinipoint
I highly recommend Hexoo to any Front End developer or startup who wants to work with the top notch UX experts
Alon Katz
VP Apps Infrastructure @Pentera
Hexoo is an exceptional product design partner with deep expertise in cybersecurity, Incident Response and CISO management tools..
Roni Roytman
CEO @IntensityGlobal
Hexoo brings a rare combination of creative thinking, deep understanding of user needs and impressive execution.
Maor Kuriel
Director of PM @Mend
I highly recommend any startup looking for the best UX/UI team to work with the Hexoo team. Thank You!
Ran Tamir
CPO @Pentera
Alon and his team played a key role in pushing our product to the next level with clarity, structure and real impact.
Eli Leon
Product Owner @Safebase
Alon and the team cared deeply about the success of the project, delivered on tight deadlines and made a huge upgrade to the product in a short time.
Ofer Shaked
CEO @DeepBlue
I had the pleasure of working closely with Alon and the Hexoo team on several projects. Highly recommended!
Amit Mishaeli
Senior PM @Microsoft
Services
Services
Services
From Vision to Execution:
End-to-End Product Design Services
From Vision to Execution:
End-to-End Product Design Services
Testing
UX audits & Usability reviews
QA support
Post-launch evaluation
Testing
UX audits & Usability reviews
QA support
Post-launch evaluation
Testing
UX audits & Usability reviews
QA support
Post-launch evaluation
Strategy
Product discovery & market fit
MVP definitions & prioritization
Design methodology & roadmap
Strategy
Product discovery & market fit
MVP definitions & prioritization
Design methodology & roadmap
Strategy
Product discovery & market fit
MVP definitions & prioritization
Design methodology & roadmap
Research
User needs & journeys
UX benchmarking & heuristics
Market & competitive analysis
Research
User needs & journeys
UX benchmarking & heuristics
Market & competitive analysis
Research
User needs & journeys
UX benchmarking & heuristics
Market & competitive analysis
UX Design
Architecture & concept
User flows & wireframes
Detailed design
UX Design
Architecture & concept
User flows & wireframes
Detailed design
UX Design
Architecture & concept
User flows & wireframes
Detailed design
UI Design
Visual concept & design language
Data visualization & accessibility
Design system & libraries
UI Design
Visual concept & design language
Data visualization & accessibility
Design system & libraries
UI Design
Visual concept & design language
Data visualization & accessibility
Design system & libraries
Prototyping
Interactive prototyping
Design-to-dev handoff
Stakeholder presentation
Prototyping
Interactive prototyping
Design-to-dev handoff
Stakeholder presentation
Prototyping
Interactive prototyping
Design-to-dev handoff
Stakeholder presentation
UI/UX Solutions Tailored to Every Layer of the Security Ecosystem
UI/UX Solutions Tailored to Every Layer of the Security Ecosystem
Incident Response
Fast, intuitive tools for managing cyber security incidents and reducing response time.




DevSecOps
Seamless interfaces that integrate security into the development pipeline.
Security
Validation
Platforms that simulate real-world attacks to validate and improve defenses.




Big Data Investigation
Investigative UIs that simplify analysis across massive log-files and data sets.
Pentesting
Fast, intuitive tools for managing cyber security incidents and reducing response time.




Risk
Management
Clear, actionable tools for assessing, scoring and mitigating cyber risk.
Crime
Intelligence
Interfaces for tracking threats, managing cases and visualizing cyber intel.




Content Authentication
Systems that identify copied content, confirm authenticity and protect IP rights.
End-Point
Protection
User-friendly systems for monitoring and securing devices across the network.


Incident Response
Fast, intuitive tools for managing cyber security incidents and reducing response time.




DevSecOps
Seamless interfaces that integrate security into the development pipeline.


Security Validation
Platforms that simulate real-world attacks to validate and improve defenses.


Big Data Investigation
Investigative UIs that simplify analysis across massive log-files and data sets.


Pentesting
Fast, intuitive tools for managing cyber security incidents and reducing response time.


Risk Management
Clear, actionable tools for assessing, scoring and mitigating cyber risk.


Crime Inteliligence
Interfaces for tracking threats, managing cases and visualizing cyber intel.


Content Authentication
Systems that identify copied content, confirm authenticity and protect IP rights.


End-Point Protection
User-friendly systems for monitoring and securing devices across the network.
Thinking About Users.
Designing for Cybersecurity
Thinking About Users.
Designing for Cybersecurity

Alon Zager
Head of Product Design

Alon Zager
Head of Product Design

Alon Zager
Head of Product Design

Gitit Ezagouri
Art Director, UI Designer

Gitit Ezagouri
Art Director, UI Designer

Gitit Ezagouri
Art Director, UI Designer
Whether it's a global cybersecurity platform, a threat intelligence dashboard or a young company building a game-changing security tool, we specialize in turning complexity into clarity.
The Result?
The Result?
Products that perform, scale and meet the high expectations clients have from a leading UX design agency.
Simple and Scalable Pricing
Simple and Scalable Pricing
Enjoy the full experience with no hidden fees or surprises!
$4,000
$4,000
30 hours
/month
Perfect for early-stage low-budget startups focus on lean UX, fast iterations and building MVP the smart way.
UX/UI Design
UX/UI Design
Product Strategy
Product Strategy
Weekly Syncs
Weekly Syncs
Tools & Licenses Included
Tools & Licenses Included
$4,000
30 hours
/month
Perfect for early-stage low-budget startups focus on lean UX, fast iterations and building MVP the smart way.
UX/UI Design
Product Strategy
Weekly Syncs
Tools & Licenses Included
$12,000
$12,000
100 hours
/month
Built for product teams scaling fast and needing continuous design power.
Ideal for sprints, complex systems and multi-surface product work.
UX/UI Design
UX/UI Design
Product Strategy
Product Strategy
Project Management
Project Management
Daily Syncs
Daily Syncs
Tools & Licenses Included
Tools & Licenses Included
$12,000
100 hours
/month
Built for product teams scaling fast and needing continuous design power.
Ideal for sprints, complex systems and multi-surface product work.
UX/UI Design
Product Strategy
Project Management
Daily Syncs
Tools & Licenses Included
Get a quote
Get a quote
Custom
Not every product fits into a standard package.
We offer flexible pricing plans to help you scaling across multiple product lines, building a complex cybersecurity platform or for a full design leadership embedded in your team.
We will tailor a solution to match your exact needs.
We will tailor a solution to match your exact needs.
Get a quote
Custom
Not every product fits into a standard package.
We offer flexible pricing plans to help you scaling across multiple product lines, building a complex cybersecurity platform or for a full design leadership embedded in your team.
We will tailor a solution to match your exact needs.
Frequently Asked Questions
Frequently Asked Questions
Have more questions? Let's talk.
What makes UX design for cybersecurity different?
Do you understand the cybersecurity space deeply enough?
What do your end-to-end design services include?
Can you move fast while maintaining quality?
What makes your approach different from other agencies?
What makes UX design for cybersecurity different?
Do you understand the cybersecurity space deeply enough?
What do your end-to-end design services include?
Can you move fast while maintaining quality?
What makes your approach different from other agencies?
What makes UX design for cybersecurity different?
Do you understand the cybersecurity space deeply enough?
What do your end-to-end design services include?
Can you move fast while maintaining quality?
What makes your approach different from other agencies?
Contact us today
Contact
us today
Contact us today
Let's discuss your UX needs and how we can make a real impact on your Cybersecurity product.
Let's discuss your UX needs and how we can make a real impact on your Cybersecurity product.
Let's discuss your UX needs and how we can make a real impact on your Cybersecurity product.





